RedisInsight – a melhor interface gráfica do Redis

O RedisInsight é um gerenciador de área de trabalho que fornece uma interface gráfica intuitiva e eficiente ao Redis, permitindo que você interaja com seus bancos de dados e gerencie seus dados.

Simplifique o desenvolvimento do seu aplicativo Redis
O RedisInsight fornece uma interface gráfica intuitiva de gerenciamento do Redis e ajuda a otimizar o uso do Redis em seus aplicativos. Ele suporta o Redis OSS, Redis Enterprise, Redis Cloud, Amazon ElastiCache e os módulos Redis mais populares.

Visualize e interaja com os bancos de dados Redis
Digitalize as chaves existentes, adicione novas, execute operações CRUD ou em massa. Ele exibe objetos em um formato JSON (permite impressão/imprimível) e suporta navegação de teclado amigável.teclado amigable.

Compatibilidade integrada para os módulos Redis
Consulte, visualize e manipule dados de gráficos, fluxos e séries temporais de forma interativa. Crie consultas, explore resultados, otimize e interaja rapidamente com um editor de consultas de múltiplas linhas. Suporte para RedisJSON, RediSearch, RedisGraph, Streams, RedisTimeSeries e RedisGears.

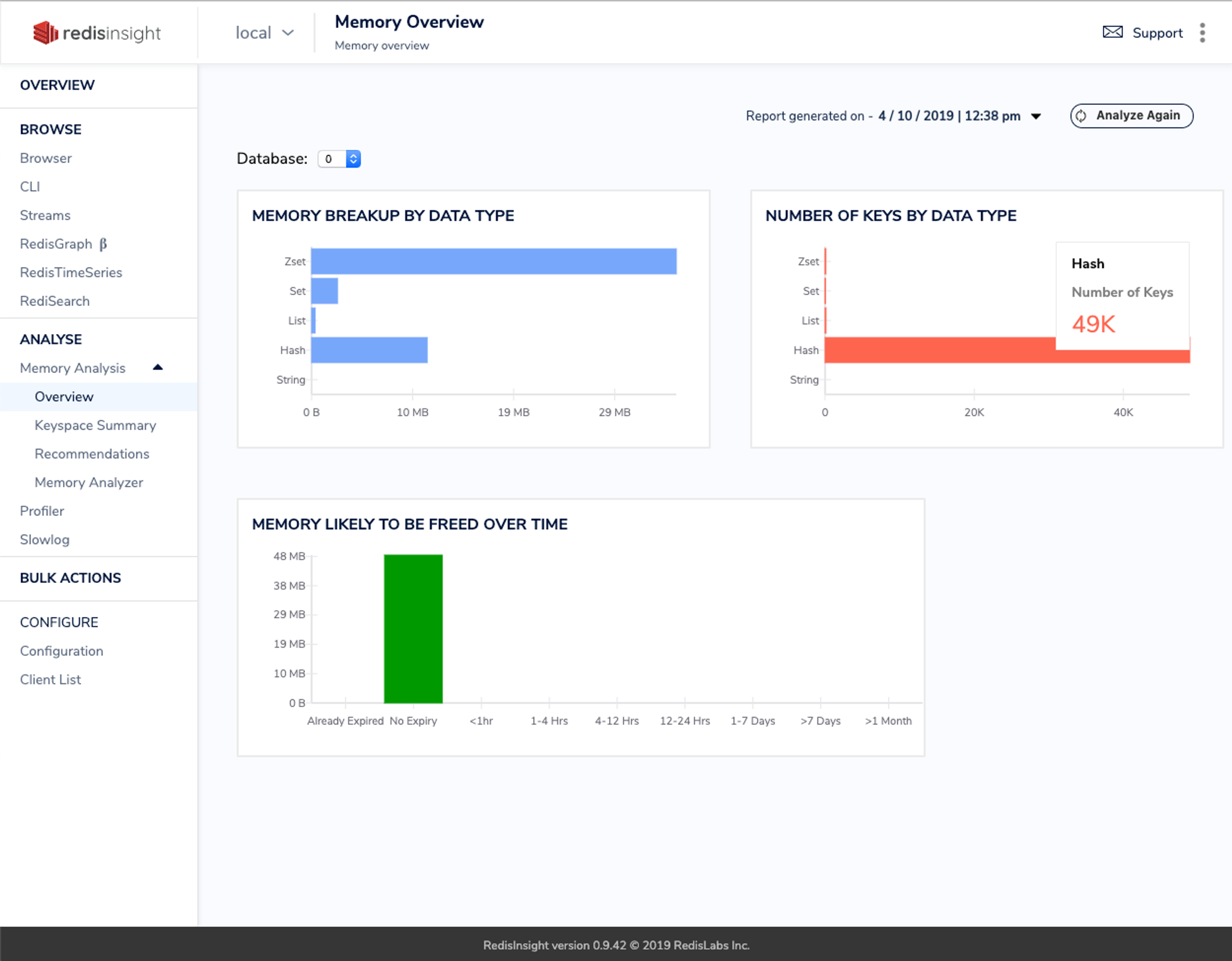
Análise de memória para Redis
Analise o uso de memória off-line – sem afetar o desempenho do Redis – por meio de padrões de chave, expiração de chave e pesquisa avançada a fim de identificar problemas de memória. Aproveite as recomendações para reduzir o uso de memória.

Rastreamento de comandos do Redis
Identifique chaves primárias, padrões de chave e comandos. Filtre por endereço IP do cliente, chave ou comando em todos os nós em um cluster. Depure scripts Lua de forma eficaz.

CLI intuitivo
Quando uma interface gráfica não é suficiente, a nossa de linha de comando, aproveita o redis-cli, oferece realce de sintaxe com preenchimento automático e utiliza ajuda integrada a fim de fornecer suporte intuitivo e imediato.

Gerenciamento do Redis
Obtenha informações sobre métricas de desempenho em tempo real, inspecione comandos lentos e gerencie as configurações do Redis diretamente por meio da interface.
Recursos relacionados
Apresentações do RedisInsight
Saiba como o RedisInsight torna a experiência do desenvolvedor mais eficiente, intuitiva e visual.
Visualização do RedisInsight 2.0Vídeo de apresentação do RedisInsightDocumentação do RedisInsight
Embarque em minutos com guias passo a passo e saiba mais sobre os recursos que facilitam o trabalho com o RedisInsight.
Leia agoraNotas de publicação