For operatorsHow to add Redis as a datasource in Grafana and build customize dashboards for Analytics
The Redis Data Source for Grafana is a plug-in that allows users to connect to the Redis database and build dashboards in Grafana to easily monitor Redis and application data. It provides an out-of-the-box predefined dashboard, but also lets you build customized dashboards tuned to your specific needs.

#Features and Capabilities
- Grafana 7.1 and later with a new plug-in platform supported.
- Data Source can connect to any Redis database. No special configuration is required.
- Redis Cluster and Sentinel supported since version 1.2.
- Data Source supports:
- Redis Time Series:
TS.GET, TS.INFO, TS.MRANGE, TS.QUERYINDEX, TS.RANGE - Search:
FT.INFO
#Using Homebrew
#Step 1. Install Grafana
#Step 2. Install Redis Datasource
Homebrew downloads and untars the files into /usr/local/Cellar/grafana/version.
#Step 3. Start Grafana service
#Step 4. Access Grafana dashboard
Open
https://IP:3000 to access grafana. The default username/password is admin/admin.
#Step 5. Click "Configuration"

#Step 6. Add Redis as a Data Source

#Step 7. Select "Redis" as data source type

#Step 8. Add Redis Database name, Endpoint URL and password
Assuming that you already have Redis server and database up and running in your infrastructure. You can also leverage Redis Cloud as showcased in the below example.

#Step 9. Click "Import" under Dashboard

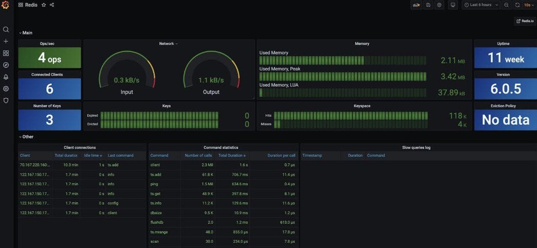
#Step 10.Access the Redis datasource Dashboard

#Supported commands
Data Source supports various Redis commands using custom components and provides a unified interface to query any command.

#Further references for Homebrew
- Introducing the Redis Data Source Plug-in for Grafana
- How to Use the New Redis Data Source for Grafana Plug-in
- 3 Real-Life Apps Built with Redis Data Source for Grafana
- How to Manage Real-Time IoT Sensor Data in Redis
- Real-time observability with Redis and Grafana
#Docker
#Using Docker
You can install and run Grafana using the official Docker image.
#Step 1. Install Docker
The first step is to install Docker for your operating system. Run the
docker version command in a terminal window to make sure that Docker is installed correctly.NOTEOn Windows and Mac, install Docker version 18.03 or higher. You can run docker version to find out your Docker version.
#Step 2. Run Grafana Docker container
Specify the plugins you want installed to Docker as a comma-separated list in the
GF_INSTALL_PLUGINS environment. This sends each plugin name to grafana-cli plugins install ${plugin} and installs them when Grafana starts. In our case, we will be using redis-datasource.#Step 3. Accessing the Grafana dashboard
Open
https://IP:3000 to access Grafana. The default username/password is admin/admin.
#Step 4. Click "Configuration" (Docker)

#Step 5. Add Redis as a Data Source (Docker)

#Step 6. Select "Redis" as data source type (Docker)

#Step 7. Add Redis Database name, Endpoint URL and password (Docker)
We'll assume that you already have a Redis server and up and running in your infrastructure. You can also leverage Redis Cloud as demonstrated below.

#Step 8. Click "Import" under Dashboard (Docker)

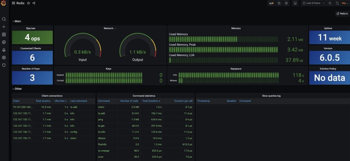
#Step 9.Access the Redis datasource Dashboard (Docker)

#Data Source supported commands for Redis (Docker)
Data Source supports various Redis commands using custom components and provides a unified interface to query any command.

#Further references for Redis Data Source
- Introducing the Redis Data Source plug-in for Grafana
- How to use the New Redis Data Source for Grafana plug-in
- 3 real-life apps built with Redis Data Source for Grafana
- How to manage real-time IoT Sensor Data in Redis
- Real-time observability with Redis and Grafana
#Docker Compose
#Using Docker Compose
Assuming that Docker Compose is already installed in your system, follow these steps:
#Step 1. Clone the repository
#Step 2. Execute the docker-compose CLI
The project provides a
docker-compose.yml file tha starts Redis with all modules and Grafana.#Step 3. Access Grafana dashboard

#Step 4. Click "Configuration"

#Step 5. Add Redis as a Data Source

#Step 6. Select "Redis" as data source type

#Step 7. Add Redis Database name, Endpoint URL and password
We assume that you already have a Redis server up and running in your infrastructure. You can also leverage Redis Cloud as shown below:

#Step 8. Click "Import" under Dashboard

#Step 9.Access the Redis datasource Dashboard

#Supported commands for Docker Compose
Data Source supports various Redis commands using custom components and provides a unified interface to query any command.

